I am using training an image classification model using the pre-trained mobile network. During training, I am seeing very high values (more than 70%) for Accuracy, Precision, Recall, and F1-score on both the training dataset and validation dataset.
For me, this is an indication that my model is learning fine.
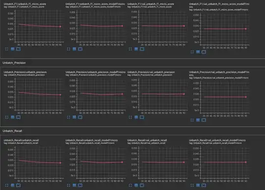
But when I checked these metrics on an Unbatched training and Unbatched Validation these metrics are very low. Even are then on 1%.
Unbatched dataset means I am not taking calculating these metrics over batches and taking the average of metrics to calculate the final metrics which is what Tensorflow/Keras does during model training.
I am unable to find out what is causing this Behaviour. Please help me understand what is causing this difference and how to ensure that results are consistent on both, i.e. a minor difference is acceptable.
Code that I used for evaluating metrics
def test_model(model, data, CLASSES, label_one_hot=True, average="micro",
threshold_analysis=False, thres_analysis_start_point=0.0,
thres_analysis_end_point=0.95, thres_step=0.05, classwise_analysis=False,
produce_confusion_matrix=False):
images_ds = data.map(lambda image, label: image)
labels_ds = data.map(lambda image, label: label).unbatch()
NUM_VALIDATION_IMAGES = count_data_items(tf_records_filenames=data)
cm_correct_labels = next(iter(labels_ds.batch(NUM_VALIDATION_IMAGES))).numpy() # get everything as one batch
if label_one_hot is True:
cm_correct_labels = np.argmax(cm_correct_labels, axis=-1)
cm_probabilities = model.predict(images_ds)
cm_predictions = np.argmax(cm_probabilities, axis=-1)
warnings.filterwarnings('ignore')
overall_score = f1_score(cm_correct_labels, cm_predictions, labels=range(len(CLASSES)), average=average)
overall_precision = precision_score(cm_correct_labels, cm_predictions, labels=range(len(CLASSES)), average=average)
overall_recall = recall_score(cm_correct_labels, cm_predictions, labels=range(len(CLASSES)), average=average)
# cmat = (cmat.T / cmat.sum(axis=1)).T # normalized
# print('f1 score: {:.3f}, precision: {:.3f}, recall: {:.3f}'.format(score, precision, recall))
overall_test_results = {'overall_f1_score': overall_score, 'overall_precision':overall_precision, 'overall_recall':overall_recall}
if classwise_analysis is True:
label_index_dict = get_index_label_from_tf_record(dataset=data)
label_index_dict = {k:v for k, v in sorted(list(label_index_dict.items()))}
label_index_df = pd.DataFrame(label_index_dict, index=[0]).T.reset_index().rename(columns={'index':'class_ind', 0:'class_names'})
# Class wise precision, recall and f1_score
classwise_score = f1_score(cm_correct_labels, cm_predictions, labels=range(len(CLASSES)), average=None)
classwise_precision = precision_score(cm_correct_labels, cm_predictions, labels=range(len(CLASSES)), average=None)
classwise_recall = recall_score(cm_correct_labels, cm_predictions, labels=range(len(CLASSES)), average=None)
ind_class_count_df = class_ind_counter_from_tfrecord(data)
ind_class_count_df = ind_class_count_df.merge(label_index_df, how='left', left_on='class_names', right_on='class_names')
classwise_test_results = {'classwise_f1_score':classwise_score, 'classwise_precision':classwise_precision,
'classwise_recall':classwise_recall, 'class_names':CLASSES}
classwise_test_results_df = pd.DataFrame(classwise_test_results)
if produce_confusion_matrix is True:
cmat = confusion_matrix(cm_correct_labels, cm_predictions, labels=range(len(CLASSES)))
return overall_test_results, classwise_test_results, cmat
return overall_test_results, classwise_test_results
if produce_confusion_matrix is True:
cmat = confusion_matrix(cm_correct_labels, cm_predictions, labels=range(len(CLASSES)))
return overall_test_results, cmat
warnings.filterwarnings('always')
return overall_test_results

